AI Consulting
SalesForce Consulting
SAP Services
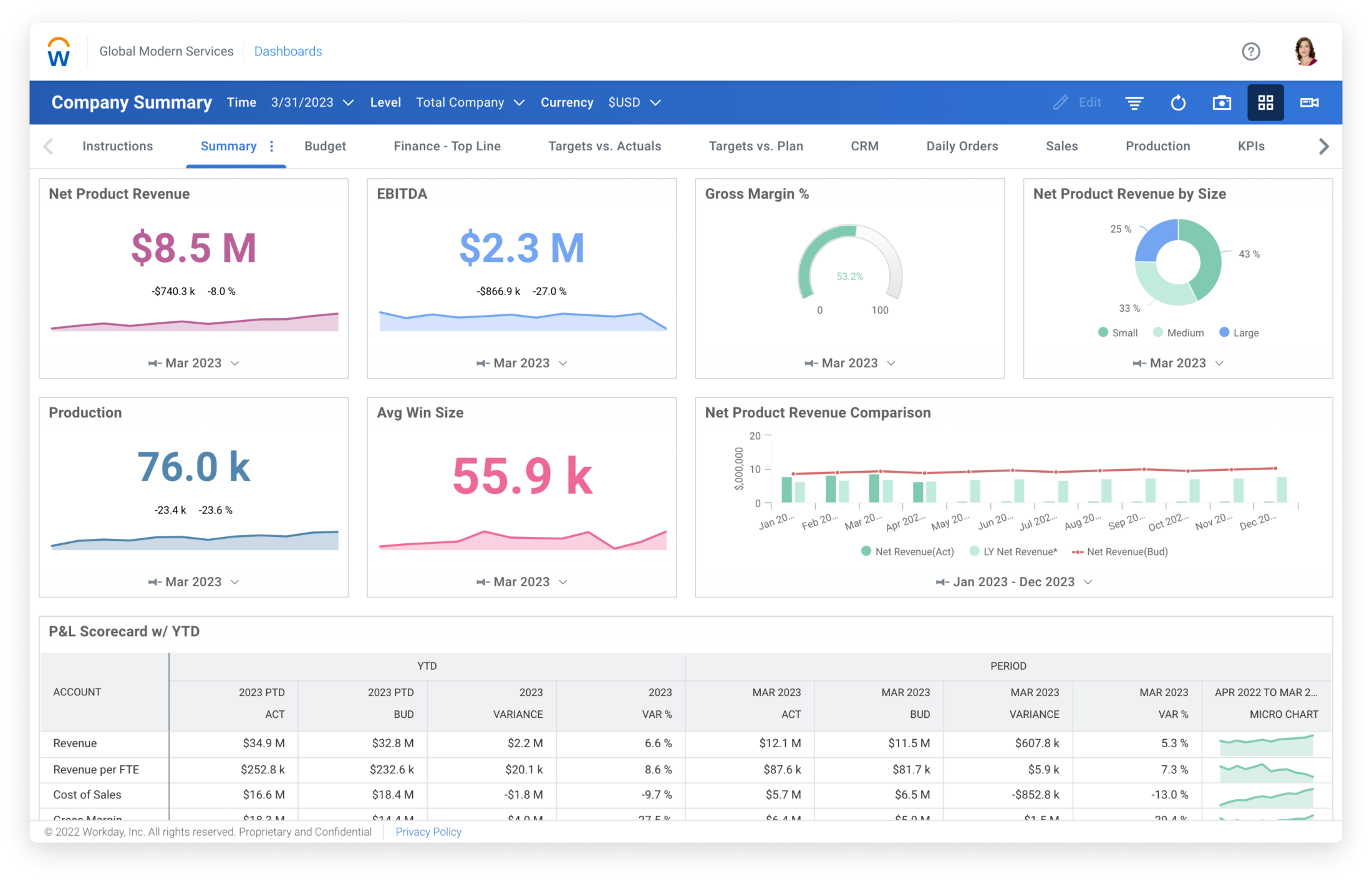
Workday Consulting and Staffing
Permanent & Contract Staffing Services
Walk me - SAP Digital Adoption
Immersive and Avatar Based Learning